Строительство автомобильных дорог
 
 
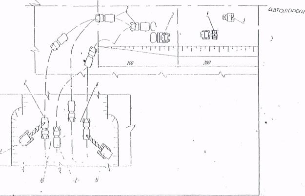
Рисунок 3.4 Схема возведения насыпи с разработкой грунта экскаваторами Э-1252Б и перемещением автомобилями-самосвалами:
1-экскаватор Э-1252Б; 2-автомобиль-самосвал; 3-бульдозер Д-493А; 4-прицепной каток.
3.4.2 Технологическая карта устройства уширения земляного
полотна.
3.4.2.1 Область применения.
Технологическая карта разработана на устройство уширения земполотна существующей автомобильной дороги в соответствии с проектом. В качестве ведущего механизма используется бульдозер Т-170.
В состав работ входят:
- снятие растительного слоя грунта;
- устройство основания земполотна;
- нарезка уступов;
- послойная отсыпка земполотна с послойным уплотнением;
- планировка верха земляного полотна и откосов;
- нарезка кюветов.
3.4.2.2 Организация и технология производства работ
До начала производства работ по устройству уширения земполотна необходимо:
- восстановить трассу дороги;
- выполнить детальную разбивку земполотна;
- очистить территорию в пределах полосы отвода от леса, пней, кустарников и валунов; выполнить перенос инженерных коммуникаций;
- выполнить временный водоотвод (при необходимости).
Устройство уширения земполотна ведется поэтапно справа и слева от оси дороги, не создавая помех для движения транспортных средств по противоположной полосе дороги. Работы на каждом этапе выполняются поточным методом на трех захватках обшей протяженностью 300-600 м.
На первой захватке выполняются следующие работы:
- срезка растительного слоя грунта бульдозером;
- уборка камней размером более 2/3 толщины отсыпаемого слоя экскаватором САТЕRPILLАР, (HITACHI) с погрузкой в автосамосвалы;
- - выравнивание основания уширения земполотна, нарезка уступов высотой 1-1,5 м и шириной 1,5-2 м при высоте насыпи более 2 м бульдозером Т-170;
- уплотнение основания земполотна катком DYNAPAC СС-222 7,5 т; .рыхление откосов старой насыпи.
Толщина срезаемого слоя назначается проектом. В карте принята толщина слоя 15 см. Грунт срезают бульдозером Т-170 (или экскаватором САТЕRPILLAR, (HITACHI), перемещают к границе полосы отвода или вывозят в отведенные для этого места для складирования и обваловывают. В дальнейшем его используют для укрепления откосов.
Перекрытие следов от предыдущих проходов бульдозера и срезке грунта должно составлять 0,25-0,3 м.
На второй захватке выполняются следующие технологические операции:
- разравнивание грунта на насыпи слоями по 0,3 м бульдозером Т-17О;
- уплотнение слоя грунта самоходным катком DYNAPAK СС-422 10 т.
Отсыпка земполотна ведется от краев к середине насыпи. Песчаный грунт доставляется автомобилями-самосвалами грузоподъёмностью до 13т.
Самосвалы для выгрузки разворачиваются на существующей насыпи и подаются к месту выгрузки грунта по оборудованному съезду задним ходом. При малых объемах отсыпки возможно выгрузку грунта вести с обочины существующей дороги. При этом тщательно обеспечивать безопасность движения транспортных средств.
Перемещение и разравнивание грунта на насыпи выполняют челночными проходами бульдозера Т-170 на второй рабочей скорости.
Каждый слой следует разравнивать, соблюдая проектный продольный и поперечный .уклоны.
Возвращение бульдозера к началу захватки осуществляется задним ходом с опущенным отвалом, которым бульдозер частично уплотняет грунт.
В целях надлежащего уплотнения грунта в краевых частях насыпи ширина отсыпки должна быть больше проектного очертания насыпи на 0,3-0,5 м с каждой стороны. Излишек грунта убирается на завершающем этапе возведения насыпи при планировке.
Уплотнение следует выполнять при оптимальной влажности грунта. Перед началом работы производитель работ совместно с лаборантом устанавливает рациональный режим работы уплотняющих средств пробным уплотнением.
В карте предусмотрено уплотнение грунта выполнять катком DYNAPAC СС-422 за десять проходов по одному следу по челночной схеме.
Первый проход выполняют на расстоянии не менее 2 м от бровки насыпи, после чего, смещая каток при каждом последующем проходе .на 1/3 ширины следа в сторону бровки, прикатывают края насыпи. Затем уплотнение продолжают челночными проходами с перемещением полос уплотнения от краев насыпи к её середине с перекрытием следов на 1/3.
Каждый последующий проход по одному и тому же следу начинают после перекрытия предыдущими проходами всей ширины земляного полотна.
Первый и последний проходы катка на полосе укатки выполняют на малой скорости (2-2,5 км/ч), промежуточные - на скорости 8-10 км/ч.
Отсыпку каждого следующего слоя можно производить только после разравнивания и уплотнения предыдущего с соблюдением продольного и поперечного уклонов.
На третьей захватке выполняются такие технологические операции:
- срезка грунта с откосов автогрейдером (экскаватором-планировщиком UDS-114);
- планировка верха земляного полотна автогрейдером;
- планировка откосов земляного полотна автогрейдером (экскаватором-планировщиком UDS-114);
- окончательное уплотнение земляного полотна катком DYNAPAC СС-422;
- нарезка кюветов, канав.
Технологической картой предусмотрено планировочные работы выполнять автогрейдером ДЗ-180 и/или экскаватором-планировщиком UDS-114.
Перед началом планировки необходимо проверить и восстановить положение оси и бровок земляного полотна в плане на прямых, переходных и основных кривых, а также в продольном профиле.
Планировку верха земляного полотна выполняют автогрейдером ДЗ-180 за четыре прохода по одному следу. Работы организуют по челночной схеме без поворота отвала в конце захватки с задним холостым ходом автогрейдера. Вначале плакировку следует производить короткими проходами для устранения неровностей, видимые на глаз, а затем поверхность выравнивают сквозными проходами по всей длине захватки.
Угол захвата ножа автогрейдера должен быть 35-70°, а угол наклона — в зависимости от проектного поперечного профиля. Перекрытие следов при планировке верха земляного полотна 0,4-0,5 м.
Откосы выемки планируют авто грейдеров ДЗ-180, оборудованным удлинителем, за три прохода. Планировку следует начинать верхней части откоса при движении автогрейдера по бровке выемки; затем планируется нижняя часть.
Кюветы глубиной до 0,7 м нарезают автогрейдером ДЗ-180 за четыре прохода по длине захватки. Глубина кювета— не менее 0,3 м. При большей глубине кюветы и канавы отрывают экскаватором-планировщиком UDS-114. Водоотводные канавы и кюветы укрепляют сразу после их устройства.
Уплотнение верха земляного полотна производится катком на пневмошинах СР-132 (ДУ-16В, DYNAPAC СС-422 за четыре прохода по одному следу по челночной кольцевой) схеме со смещением полос уплотнения от краев полотна к его оси и перекрытием следов на 1/3.
После завершения планировочных работ на откосах насыпи приступают к плакировке.
Работы по возведению земляного полотна выполняет бригада численностью 7 чел.:
Другие рефераты на тему «Транспорт»:
Поиск рефератов
Последние рефераты раздела
- Проект пассажирского вагонного депо с разработкой контрольного пункта автосцепки
- Проектирование автомобильных дорог
- Проектирование автотранспортного предприятия МАЗ
- Производственно-техническая база предприятий автомобильного транспорта
- Расчет подъемного механизма самосвала
- Системы автоблокировки
- Совершенствование организации движения и снижение аварийности общественного транспорта в городе Витебск

 Скачать реферат
 Скачать реферат